Process Analysis

Reports

Determine whether your process has any possible flaws or possibilities for improvement. The Cycle Time Summary Report gives you a comprehensive overview of how your process model is doing and helps you spot possible issues or areas for improvement. Documentation image

To generate a cycle time report of your simulation data wait until simulation will end. A summary of your process model appears in a window.

To see the report again click Reset button and start the simulation over again Documentation image

Simulation Summary

The report starts with a high-level description of how each item in the model performed. The date and time of the report's execution are displayed. Documentation image

The Processor Efficiency report shows the number of Processors in your model, as well as the Most Efficient Processor and the Least Efficient Processor.

The Connection Utilization report shows the number of connections in your model, as well as the most frequently used connection and the least often used connection. Documentation image

The Units Produced, Total Simulation Time, Effective Production Time, Average Production Rate are all displayed in the Production Summary report.

Charts

Processor efficiency charts provide usage percentages and provide you a visual picture of processor Uptime, Downtime, Blocked time, Setup time and Idle time, so you can see inefficiencies immediately and fix them. Documentation image

Hover your mouse over the graphs to see the total amount of time the processor was active. This graph also shows how processors are used in comparison to one another. Documentation image

Connectors reporting indicates how connections are utilized in relation to one another, including Transporting time, Blocked time and Idle time - measures how they are utilized in relation to one another.

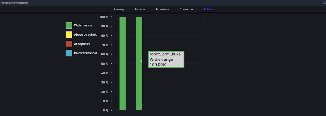
Buffers efficiency charts show use percentages and a visual representation of the buffer’s Within range, Above threshold, At capacity and Below threshold, allowing you to see inefficiencies quickly and correct them. Documentation image

To show the entire amount of time the buffers was active, move your cursor over the graphs. In addition, this graph demonstrates how buffers are used in relation to one another.

Table

The table for process analysis report that shows manufacturing indicators such as Output rate, Items received, Items delivered and Machine status in % is a valuable tool for manufacturing facilities to analyze and improve their production processes. These indicators provide insights into the efficiency, productivity, and effectiveness of the manufacturing processes and help the facility managers make data-driven decisions to optimize their operations. Documentation image

Output Rate: This indicator measures the number of units produced per hour. A higher output rate indicates that the production process is efficient and effective, and the facility can meet the production targets and customer demands.

Items Received: This indicator measures the number of units received by the manufacturing facility. This metric is critical in tracking the supply chain's performance and ensuring that the facility receives the required raw materials or finished goods to produce the final product.

Machine Status: This indicators measure the machine's statuses: Producing, Blocked, Setup, Idle and Down. It's critical for ensuring the smooth operation of the manufacturing process.